噢易云出手,企业级龙虾管家OE-Claw上线啦!
最近全网都在 “养龙虾”,这里的 “龙虾”是能自动干活的AI智能体 OpenClaw!因为 Logo 神似龙虾和自带 “小钳子”的高效干活属性,直接火出圈。但问题来了:个人玩很香,学校和公司想批量养,简直头大,单机装到崩溃、Token乱烧、Skill技能没法复用、数据上传到云端Openclaw还怕不安全……
3月26日,噢易云(OS‑EASY)正式发布第一个企业级龙虾管家OE‑Claw,在爆火开源AI智能体OpenClaw框架下,直击企业级规模化部署落地痛点,一键养虾,全域可控,彻底告别单机折腾。一只龙虾管家统管一群小龙虾,管理直接开挂!

OE-Claw六大神技,养虾快人一步!
1.龙虾批量部署和一键更新,规模化养虾超省心
面对多台电脑,你还在一台台手动安装龙虾,逐个配置到崩溃? 现在OE‑Claw龙虾管家直接帮你搞定!管理员只需在龙虾管家后台制作好标准模板,一键下发,3分钟完成龙虾批量部署;当OpenClaw官方版本更新时,龙虾管家同步批量更新,告别单机手动折腾,效率直接拉满。
2.Token配额实时监控,用量透明可视化
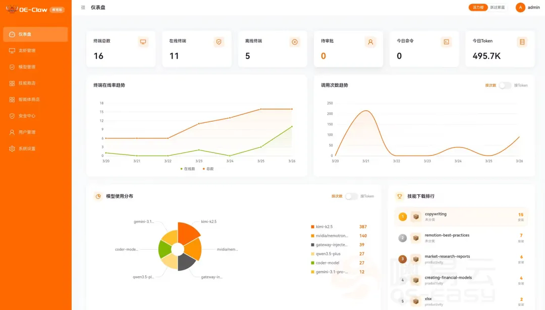
企业 IT 管理员通过龙虾管家“仪表盘”一眼看清算力消耗,直观掌握每日 Token用量、Token整体使用趋势与模型使用分布;还能按龙虾终端和用户,精准配置Token配额,实时监控消耗动态;能快速接入主流模型厂商的模型, 按日/月/自定义周期来设置Token配额,实现AI算力的全流程透明化管控。
.webp)
龙虾管家OE-Claw仪表盘,龙虾终端、Token用量等清晰掌控
3.构建Skill技能和智能体生态,通用技能和私域资产全覆盖
通过「技能商店 + 智能体商店」,一站式搭建企业级专属 AI 能力生态 。Skill技能商店不仅汇聚了主流通用Skill技能,同时支持上传、发布和管理产业专属技能、团队自建私域技能;智能体商店可灵活发布、分发定制化 AI 智能体, 实现内部能力高效流转、全员复用。
企业研发部门可沉淀代码规范、测试脚本等私域技能,上传到技能商店共享,赋能团队高效协作;高校教师可自建私域智能体,上传到智能体商店,按专业共享,学生一键使用,师生共创和沉淀教学资源,快速构建校本智能体生态。
4. 全域终端接入,一个平台统管所有龙虾终端
你可以在个人笔记本、台式机、平板等各类终端上部署接入,平台全面支持 Windows 64位、ARM、Linux 多类型终端,一键开启龙虾生态入口。所有龙虾终端就像装进一个 “龙虾总控盒”,统一管理,包括设备运行状态、运行时间、Skill技能使用情况、Token使用记录实时可查看,不用在多个平台来回切换,管理龙虾像操作手机 APP 一样简单,真正实现一个平台统管所有龙虾终端。
5.打通噢易生态协同,云桌面和本地终端2种部署方式
OE-Claw龙虾管家可无缝对接噢易桌面云、噢易终端安全保护系统等系列产品,提供云桌面统一批量部署、个人电脑本地部署两种方式。无需逐台操作,一个平台就能完成龙虾一键下发与统一管控,分散在各个部门的个人电脑终端龙虾也可以集中纳管,让云桌面与本地终端的 AI 能力快速落地,部署更高效。
6.全维度安全护航,企业级养虾用虾更合规
OE-Claw安全中心提供全流程安全防护,终端安全状态与评分一目了然;支持一键导入安全策略,快速完成合规配置。通过工具黑白名单和全局Profile精准管控,严守最小权限原则。支持全网一键体检和定时自动巡检,主动排查风险,让智能体运行更安全、更合规! 师生们可以在安全合规的环境下,规模化使用龙虾智能体,既能满足日常教学实训与 AI 能力实践,又能全面守护校园数据安全与使用规范。
OE-Claw VS 主流龙虾
.webp)
云上养虾,选对工具才高效!OE‑Claw龙虾管家专为学校、企业等组织机构设计,目前有企业版和教育版,解决了龙虾批量部署、算力管控、技能和智能体生态构建,到全域终端统管、云桌面协同和全方位安全护航。
.webp)
OE-Claw不只是一款 “养虾工具”,更是企业级 AI 智能体安全落地、全面释放数字生产力的核心利器,部署快、管得稳、用得省、更合规,企业级规模化养虾,赶快来体验吧!